Insights & updates from our experts
Xurrent IMR's Incident Management Analytics
For advanced post-mortems, Xurrent IMR has an inbuilt analytics dashboard. This feature allows you to get deep insight into performance by account, teams, users or services. You can select custom ranges to track and anaylize activities for every segment.
Analytics gives you count of Total Incidents, Average MTTA (Mean Team To Acknowledge) and Average MTTR (Mean Time to Resolve) over the time frame and granuality you select.
Account-level Analytics:
Select Analytics from the side-bar to view analytics for your account. The view is fully interactive and allows you to get more granular information from any window. This is only available to admins.

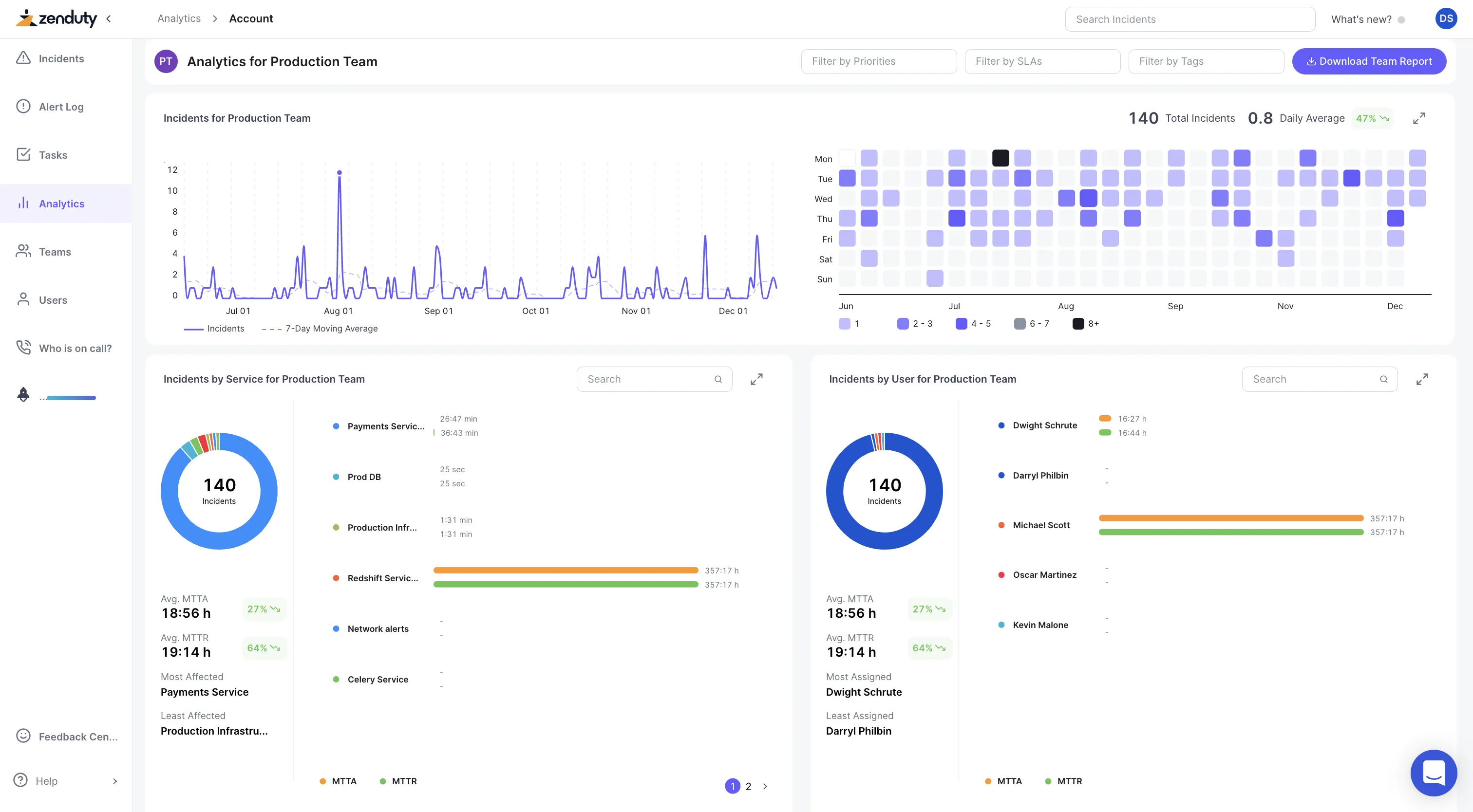
Team-level Analytics:
Select a Team from the search bar on the right to view drilldowns for a single team. You can filter this view by priorities, SLAs and tags and gauge which services were most and least affected.

Service-level Analytics:
Select a Service from the search bars to view drilldowns. You can leverage a detailed view of how the users in this particular service performed in incidents during the chosen timeframe.

User-level Analytics:
Select a User from the search bar on the right to view drilldowns. You can view a comprehensive account of a particular user's comparative performance across all teams.

First Acknowledgment time for MTTA:
First acknowledgment time refers to the moment the incident is initially acknowledged by any responder.
For example, if an incident is triggered at 10:00 AM and acknowledged by Responder A at 10:03 AM, the first acknowledgment time is 10:03 AM. This differs from the last acknowledgment time, which records the most recent acknowledgment action and is the default behaviour.
To enable the first acknowledgment time for MTTA, Navigate to Account Settings --> Customizations






.webp)
%20(1).webp)
.jpg)


.jpg)












